Project Description
Portal Living Energy

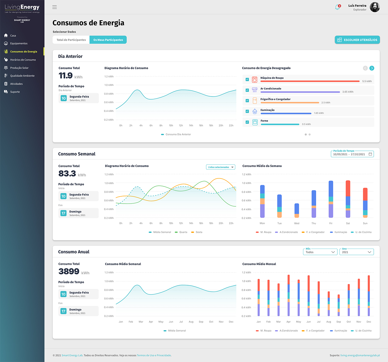
Portal de monitorização energética realizada por via de smartplugs e sensores de temperatura e humidade estratégicamente colocados nas casas ou instalações dos clientes. Desenvolvido para o Smart Energy Lab.
Áreas do Projeto: UI/UX Design.
Aplicações: Adobe XD e Adobe Illustrator.

Fotos do Projeto











